

清洗方法可根据清洗部品的形状及特点选择喷流、超声波(脱气有无)、摇动、回转、气液混合凝缩、喷淋等方法。
干燥方式可以选择我公司特有的吸引干燥方式或真空蒸汽清洗干燥方式。
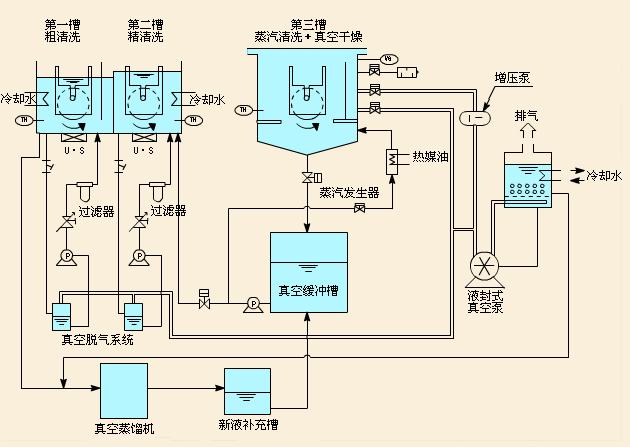
碳化水素系列 真空蒸汽清洗机 ( 手动机 ) 装置概略图
富利美(深圳)工业清洗没备有限公司
电话:
0755-29005770(直线)
传真:0755-29699842
邮箱:
shenzhen@cleanvy.com.cn
地址:
广东省深圳市龙岗区宝龙街道南约社区华丰留学生产业园8栋1-2楼
| QQ客服 |
